Features
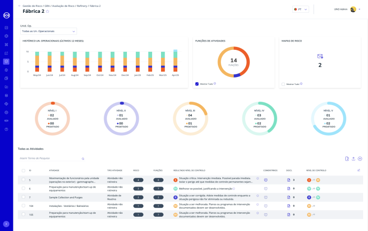
The UNO Safety and Risk Management Platform simplifies complexity and puts you in control. Replace spreadsheets with a centralised system that manages compliance and provides real-time risk assessments. The system also manages incident and near-miss reporting, investigations, and the identification of lessons learned. Proactive alerts, GDPR-compliant access and analytics enable your organisation to predict, prevent and mitigate risks. Scalable and mobile, UNO enables data-driven decisions anytime, anywhere.
Request a Demo
Customisable risk matrix
Standard Risk identification
Action plans and real-time alerts and notifications
Custom reports
Audit and compliance logs
Tailored dynamic document management for each project
Certification and critical document expiry alerts
Integration with all UNO modules
Smart tag authentication for secure identity verification and integration with physical access systems
Transparency and regulatory adherence through audit and compliance tracking
Relevant project information and document exchange and validation
Full integration with other UNO modules
External partner collaboration
Customisable workflows
Real-time dashboards and KPIs
Digital training modules to keep
workers and contractors up to date
Automated grading for instant performance evaluation
Multimedia support incorporating images, audio and video content
Access control integration
Reports on workers' knowledge for tracking progress and compliance
Centralised evaluation process for internal and external entities
Unified indicator library
Dedicated portal
Real-time KPIs and dashboards
Continuous improvement
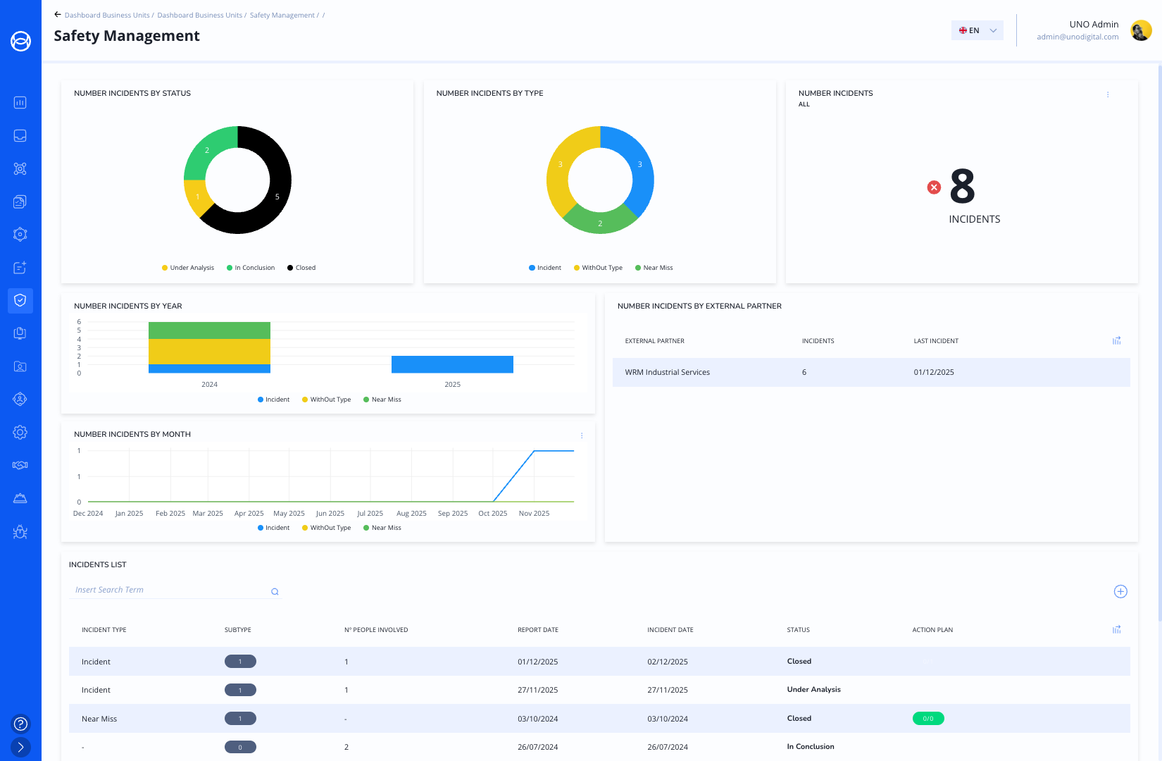
Centralize Incident Registration Portal
Customizable Incident Classification
Lessons Learned Repository
RootCause Analysis & Action Plans
Integration with Access Control & HR
From request to disassembly
Document management with expiry alerts
An external partner portal to streamline collaboration
Audit and compliance tracking for transparency
Advanced identification using smart tags and geolocation
Digital safety inspections to people and work equipment
Integration with the Access Control and General Risk Assessment modules
Customisable checklists to your organisation's needs
Digital reports and dashboards for instant visibility and audit readiness
Real-time
Information gathering for workers
across all operations
Integration with HR and project management
Survey scheduling for timely engagement
Automated statistics and analysis for actionable insights
Anonymity and confidentiality
to ensure trust and compliance
UNO Asset Management transforms the way organisations manage, monitor and optimise their assets. Transition from reactive maintenance to strategic management with real-time health indicators and quantitative inspection scores. Make data-driven decisions and use predictive analytics to ensure every asset delivers maximum value at the lowest cost of ownership.
Request a Demo
Full asset information and operations history
Stakeholder-centric design
Real-time connection to the shop floor
Geolocation and smart tagging
Health status reports
Unified knowledge access using AI
Context-aware retrieval
Natural language interaction
Real-time data integration
Role-based personalisation
Virtual 3D navigation for remote work
Reality capture and model integration
Operations and maintenance simulation
Measurement and spatial analysis
Virtual health monitoring
Checklist framework
Weighted criteria Scoring model
Integrated analysis
Dynamic and role-based
Real-time recalculation
Real-time asset health index score
Combines equipment data and shop floor information
Tracking of non-conformities with corrective action
Templates and key questions based on equipment type
Integrates risk and criticality
Soft real-time dashboards and alerts
UNO Inspection and Audit Management turns compliance challenges into a structured, transparent and proactive process. Centralise all regulatory obligations, automate inspections and audits, and ensure your organisation is always audit-ready. UNO's integrated workflows, real-time dashboards and automated reporting simplify compliance, improving efficiency and accountability.
Request a Demo
Custom workflows and checklists
No coding required
Automated digital reports and real-time dashboards
Integration with gap analysis, action plan and planning modules
Audit trails and logs
Define access control and roles
Design or upload digital audit workflows and checklists without coding
Perform audits and capture findings in real time.
Run gap analyses and action plans
Report and rank
Hazardous Area Classification
Equipment Inspection
Fit-for-Purpose Identification & Action Plan
Documentation Management
Audit-Ready System
Centralised equipment inventory
Inspection planning and execution
Automated reports and gap detection
Real-time alerts
Audit-ready traceability
UNO Repair and Maintenance Management turns reactive maintenance into a strategic, proactive process. Eliminate the need for spreadsheets, reduce downtime and optimise every service cycle with centralised planning, automated workflows and real-time performance tracking.
Request a Demo
Schedule inspections, audits, maintenance & other activities
Integrated with all operations modules
Plan and Execute
Automated reminders and alerts
Assign assets and technicians, and set up recurring events
Manage all nonconformities in one place
Track progress and cross-validate
Plan actions and assign teams
Prioritise based on gap severity
Optimise plans based on previous actions
Manage the repair lifecycle with a specific workflow for temporary repairs
Specify the temporary repair workflow
Inventory and spare parts management
Work order tracking
Real-time reporting and dashboards
Work order creating & tracking
Corrective and Preventive Maintenance
Customisable workflow and checklists
Maintenance planning and scheduling
Integrated with asset lifecycle, inventory and real-time reporting
UNO's analytics and business intelligence tools transform complex datasets into actionable insights. Our platform provides clear, real-time visual dashboards and KPIs that can be tailored to specific business functions or objectives. UNO empowers you to make data-driven decisions.
Request a Demo
No code customisable dashboards and KPIs
Real-time process tracking
Role-based access and views
Performance and progress monitoring
Clear and intuitive design
Personal protection equipment detection system
Monitor Workers
Ensure compliance with safety rules
Use existing CCTV infrastructure
Ensures anonymisation and is integrated with access control
Pipeline Monitoring
Leak detection and corrosion monitoring
Real-time information and alarms
Map pipeline structure and pinpoint failures
Enables preventive maintenance
Features
The UNO Safety and Risk Management Platform simplifies complexity and puts you in control. Replace spreadsheets with a centralised system that manages compliance and provides real-time risk assessments. The system also manages incident and near-miss reporting, investigations, and the identification of lessons learned. Proactive alerts, GDPR-compliant access and analytics enable your organisation to predict, prevent and mitigate risks. Scalable and mobile, UNO enables data-driven decisions anytime, anywhere.
Request a Demo

Customisable risk matrix
Standard Risk identification
Action plans and real-time alerts and notifications
Custom reports
Audit and compliance logs
Tailored dynamic document management for each project
Certification and critical document expiry alerts
Integration with all UNO modules
Smart tag authentication for secure identity verification and integration with physical access systems
Transparency and regulatory adherence through audit and compliance tracking
Relevant project information and document exchange and validation
Full integration with other UNO modules
External partner collaboration
Customisable workflows
Real-time dashboards and KPIs
Digital training modules to keep
workers and contractors up to date
Automated grading for instant performance evaluation
Multimedia support incorporating images, audio and video content
Access control integration
Reports on workers' knowledge for tracking progress and compliance
Centralised evaluation process for internal and external entities
Unified indicator library
Dedicated portal
Real-time KPIs and dashboards
Continuous improvement
Centralize Incident Registration Portal
Customizable Incident Classification
Lessons Learned Repository
RootCause Analysis & Action Plans
Integration with Access Control & HR
From request to disassembly
Document management with expiry alerts
An external partner portal to streamline collaboration
Audit and compliance tracking for transparency
Advanced identification using smart tags and geolocation
Digital safety inspections to people and work equipment
Integration with the Access Control and General Risk Assessment modules
Customisable checklists to your organisation's needs
Digital reports and dashboards for instant visibility and audit readiness
Real-time
Information gathering for workers
across all operations
Integration with HR and project management
Survey scheduling for timely engagement
Automated statistics and analysis for actionable insights
Anonymity and confidentiality
to ensure trust and compliance
UNO Asset Management transforms the way organisations manage, monitor and optimise their assets. Transition from reactive maintenance to strategic management with real-time health indicators and quantitative inspection scores. Make data-driven decisions and use predictive analytics to ensure every asset delivers maximum value at the lowest cost of ownership.
Request a Demo

Full asset information and operations history
Stakeholder-centric design
Real-time connection to the shop floor
Geolocation and smart tagging
Health status reports
Unified knowledge access using AI
Context-aware retrieval
Natural language interaction
Real-time data integration
Role-based personalisation
Virtual 3D navigation for remote work
Reality capture and model integration
Operations and maintenance simulation
Measurement and spatial analysis
Virtual health monitoring
Checklist framework
Weighted criteria Scoring model
Integrated analysis
Dynamic and role-based
Real-time recalculation
Real-time asset health index score
Combines equipment data and shop floor information
Tracking of non-conformities with corrective action
Templates and key questions based on equipment type
Integrates risk and criticality
Soft real-time dashboards and alerts
UNO Inspection and Audit Management turns compliance challenges into a structured, transparent and proactive process. Centralise all regulatory obligations, automate inspections and audits, and ensure your organisation is always audit-ready. UNO's integrated workflows, real-time dashboards and automated reporting simplify compliance, improving efficiency and accountability.
Request a Demo

Custom workflows and checklists
No coding required
Automated digital reports and real-time dashboards
Integration with gap analysis, action plan and planning modules
Audit trails and logs
Define access control and roles
Design or upload digital audit workflows and checklists without coding
Perform audits and capture findings in real time.
Run gap analyses and action plans
Report and rank
Hazardous Area Classification
Equipment Inspection
Fit-for-Purpose Identification & Action Plan
Documentation Management
Audit-Ready System
Centralised equipment inventory
Inspection planning and execution
Automated reports and gap detection
Real-time alerts
Audit-ready traceability
UNO Repair and Maintenance Management turns reactive maintenance into a strategic, proactive process. Eliminate the need for spreadsheets, reduce downtime and optimise every service cycle with centralised planning, automated workflows and real-time performance tracking.
Request a Demo

Schedule inspections, audits, maintenance & other activities
Integrated with all operations modules
Plan and Execute
Automated reminders and alerts
Assign assets and technicians, and set up recurring events
Manage all nonconformities in one place
Track progress and cross-validate
Plan actions and assign teams
Prioritise based on gap severity
Optimise plans based on previous actions
Manage the repair lifecycle with a specific workflow for temporary repairs.
Specify the temporary repair workflow
Inventory and spare parts management
Work order tracking
Real-time reporting and dashboards.
Work order creating & tracking
Corrective and Preventive Maintenance
Customisable workflow and checklists
Maintenance planning and scheduling
Integrated with asset lifecycle, inventory and real-time reporting
UNO's analytics and business intelligence tools transform complex datasets into actionable insights. Our platform provides clear, real-time visual dashboards and KPIs that can be tailored to specific business functions or objectives. UNO empowers you to make data-driven decisions.
Request a Demo

No code customisable dashboards and KPIs
Real-time process tracking
Role-based access and views
Performance and progress monitoring
Clear and intuitive design
Personal protection equipment detection system
Monitor Workers
Ensure compliance with safety rules
Use existing CCTV infrastructure
Ensures anonymisation and is integrated with access control
Pipeline Monitoring
Leak detection and corrosion monitoring
Real-time information and alarms
Map pipeline structure and pinpoint failures
Enables preventive maintenance
Rquest a Demo
Features
The UNO Safety and Risk Management Platform simplifies complexity and puts you in control. Replace spreadsheets with a centralised system that manages compliance and provides real-time risk assessments. The system also manages incident and near-miss reporting, investigations, and the identification of lessons learned. Proactive alerts, GDPR-compliant access and analytics enable your organisation to predict, prevent and mitigate risks. Scalable and mobile, UNO enables data-driven decisions anytime, anywhere.
Request a Demo


Customisable risk matrix
Standard Risk identification
Action plans and real-time alerts and notifications
Custom reports
Audit and compliance logs

Tailored dynamic document management for each project
Certification and critical document expiry alerts
Integration with all UNO modules
Smart tag authentication for secure identity verification and integration with physical access systems
Transparency and regulatory adherence through audit and compliance tracking

Relevant project information and document exchange and validation
Full integration with other UNO modules
External partner collaboration
Customisable workflows
Real-time dashboards and KPIs

Digital training modules to keep workers and contractors up to date
Automated grading for instant performance evaluation
Multimedia support incorporating images, audio and video content
Access control integration
Reports on workers' knowledge for tracking progress and compliance

Centralised evaluation process for internal and external entities
Unified indicator library
Dedicated portal
Real-time KPIs and dashboards
Continuous improvement

Centralize Incident Registration Portal
Customizable Incident Classification
Lessons Learned Repository
RootCause Analysis & Action Plans
Integration with Access Control & HR

From request to disassembly
Document management with expiry alerts
An external partner portal to streamline collaboration
Audit and compliance tracking for transparency
Advanced identification using smart tags and geolocation

Digital safety inspections to people and work equipment
Integration with the Access Control and General Risk Assessment modules
Customisable checklists to your organisation's needs
Digital reports and dashboards for instant visibility and audit readiness
Real-time

Information gathering for workers across all operations
Integration with HR and project management
Survey scheduling for timely engagement
Automated statistics and analysis for actionable insights
Anonymity and confidentiality to ensure trust and compliance
UNO Asset Management transforms the way organisations manage, monitor and optimise their assets. Transition from reactive maintenance to strategic management with real-time health indicators and quantitative inspection scores. Make data-driven decisions and use predictive analytics to ensure every asset delivers maximum value at the lowest cost of ownership.
Request a Demo



Full asset information and operations history
Stakeholder-centric design
Real-time connection to the shop floor
Geolocation and smart tagging
Health status reports

Unified knowledge access using AI
Context-aware retrieval
Natural language interaction
Real-time data integration
Role-based personalisation

Virtual 3D navigation for remote work
Reality capture and model integration
Operations and maintenance simulation
Measurement and spatial analysis
Virtual health monitoring

Checklist framework
Weighted criteria Scoring model
Integrated analysis
Dynamic and role-based
Real-time recalculation

Real-time asset health index score
Combines equipment data and shop floor information
Tracking of non-conformities with corrective action
Templates and key questions based on equipment type
Integrates risk and criticality
Soft real-time dashboards and alerts
UNO Inspection and Audit Management turns compliance challenges into a structured, transparent and proactive process. Centralise all regulatory obligations, automate inspections and audits, and ensure your organisation is always audit-ready. UNO's integrated workflows, real-time dashboards and automated reporting simplify compliance, improving efficiency and accountability.
Request a Demo


Custom workflows and checklists
No coding required
Automated digital reports and real-time dashboards
Integration with gap analysis, action plan and planning modules
Audit trails and logs

Define access control and roles
Design or upload digital audit workflows and checklists without coding
Perform audits and capture findings in real time.
Run gap analyses and action plans
Report and rank

Hazardous Area Classification
Equipment Inspection
Fit-for-Purpose Identification & Action Plan
Documentation Management
Audit-Ready System

Centralised equipment inventory
Inspection planning and execution
Automated reports and gap detection
Real-time alerts
Audit-ready traceability
UNO Repair and Maintenance Management turns reactive maintenance into a strategic, proactive process. Eliminate the need for spreadsheets, reduce downtime and optimise every service cycle with centralised planning, automated workflows and real-time performance tracking.
Request a Demo


Schedule inspections, audits, maintenance & other activities
Integrated with all operations modules
Plan and Execute
Automated reminders and alerts
Assign assets and technicians, and set up recurring events

Manage all nonconformities in one place
Track progress and cross-validate
Plan actions and assign teams
Prioritise based on gap severity
Optimise plans based on previous actions

Manage the repair lifecycle with a specific workflow for temporary repairs.
Specify the temporary repair workflow
Inventory and spare parts management
Work order tracking
Real-time reporting and dashboards.

Work order creating & tracking
Corrective and Preventive Maintenance
Customisable workflow and checklists
Maintenance planning and scheduling
Integrated with asset lifecycle, inventory and real-time reporting
UNO's analytics and business intelligence tools transform complex datasets into actionable insights. Our platform provides clear, real-time visual dashboards and KPIs that can be tailored to specific business functions or objectives. UNO empowers you to make data-driven decisions.
Request a Demo


No code customisable dashboards and KPIs
Real-time process tracking
Role-based access and views
Performance and progress monitoring
Clear and intuitive design

Personal protection equipment detection system
Monitor Workers
Ensure compliance with safety rules
Use existing CCTV infrastructure
Ensures anonymisation and is integrated with access control

Pipeline Monitoring
Leak detection and corrosion monitoring
Real-time information and alarms
Map pipeline structure and pinpoint failures
Enables preventive maintenance